联系人:袁芳 电话:0571-88351107 传真:0571-88351107 手机:13588355540 13777562059
供应冷干机 常温型冷干机 高温型冷干机 常压冷干机 高压冷干机 激光切割机用干燥机
吹瓶机用冷干机 30KG高压冷干机
产品种类很多,实物和图片不一定相符,具体请联系
▽ 产品介绍
冷干机(DRYER)是冷冻式干燥机的简称,属于动系统中的源理元件。
设计特点:
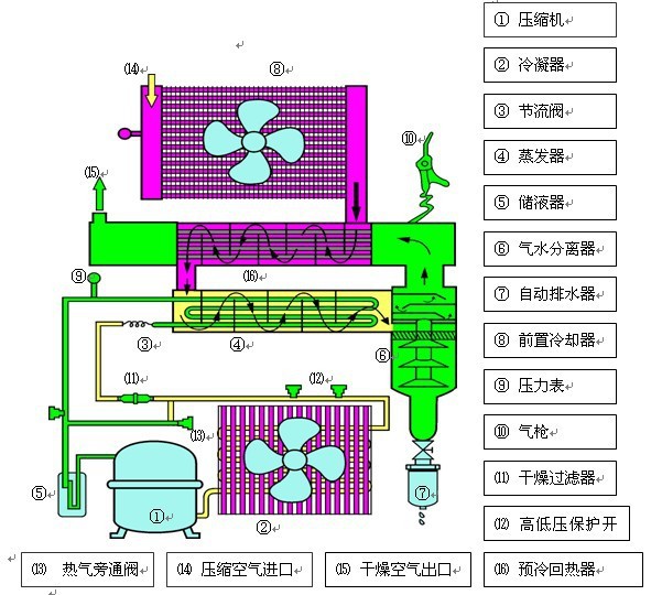
▽ 工作原理
冷干机是根据冷冻原理,将压缩空强制通过蒸发器,利用冷媒与压缩空进行热交换,把压缩空冷却至2~10℃的范围,使压缩空中态的水和油经过等压冷却,凝结成液态的水和油,并夹带尘埃,通过自动排水器排出系统外,从而获得清洁的压缩空。冷干机选用方法主要考虑理流量、压力XXX、使用环境以及电压等。
一般配置如下:

高压冷干机按客户提供压力定制!
联系人:袁芳 电话:0571-88351107 传真:0571-88351107 手机:13588355540 13777562059
QQ:331211302





杭州佳滤机电设备有限公司
153 


浙公网安备33010502012242号